Umfassendes Systemmonitoring

QIT Leitstand
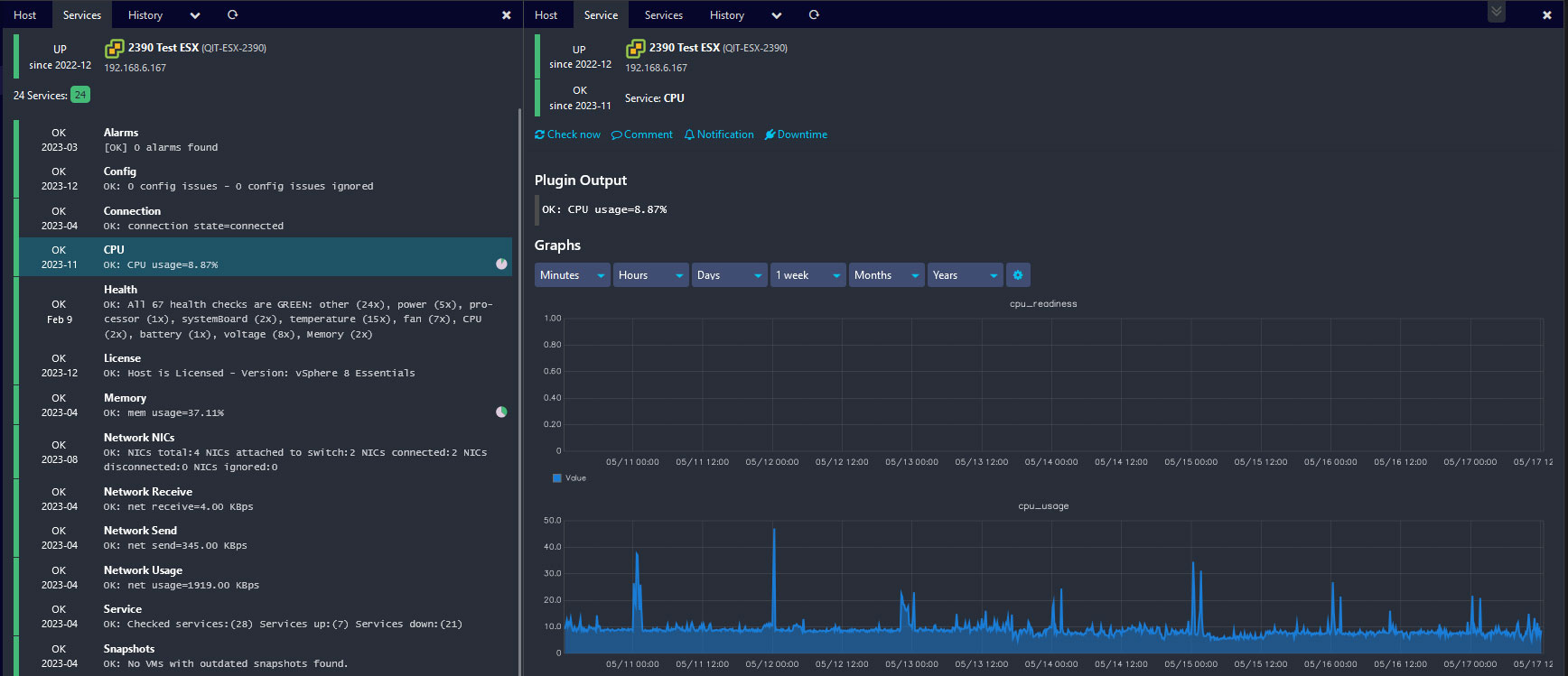
In jeder Infrastruktur treten Fehler auf, sei es durch ungewöhnliche Belastungen, defekte Geräte oder menschliche Fehler. Oft bewirken für sich genommen harmlose Fehler große Probleme im Workflow einer komplexen Infrastruktur. Das Mittel der Wahl dagegen ist die automatische Überwachung wesentlicher IT-Parameter durch spezielle Software. Dadurch lassen sich Fehler oder Überlastungen oft schon feststellen, bevor sie Folgen haben. Zumindest wird die Suche nach den Ursachen erheblich vereinfacht.






